EECluster

Energy-efficient resource management for HPC clusters

License Modified BSD

Overview

High-performance computing clusters are essential for parallel and distributed workloads, but they are also energy intensive. As electricity prices rise, energy consumption becomes a major contributor to the operational cost of running a cluster.

EECluster addresses this by enabling energy-efficient allocation of cluster resources. It relies on a Hybrid Genetic Fuzzy System (HGFS) to build and tune decision rules using workload scenarios and to reflect administrator preferences.

Newer versions include a broader environmental model that balances service quality and power consumption with indirect costs such as hardware failures and replacements, expressed in monetary terms and carbon emissions.

Figures and screenshots

EECluster dashboard overview

Figure 1 — Dashboard

Administration dashboard with cluster and node status, plus entry points to monitoring and management functions.

EECluster behavior trace under different preferences

Figure 2 — Trace / behavior under preferences

Trace showing how administrator preferences can range from no QoS impact to controlled waiting-time increases that deliver large energy savings.

Compute node page

Compute node page

Detailed node view with OS, CPUs, memory, GPUs/Intel MIC, PSU power and load, plus IPMI configuration controls.

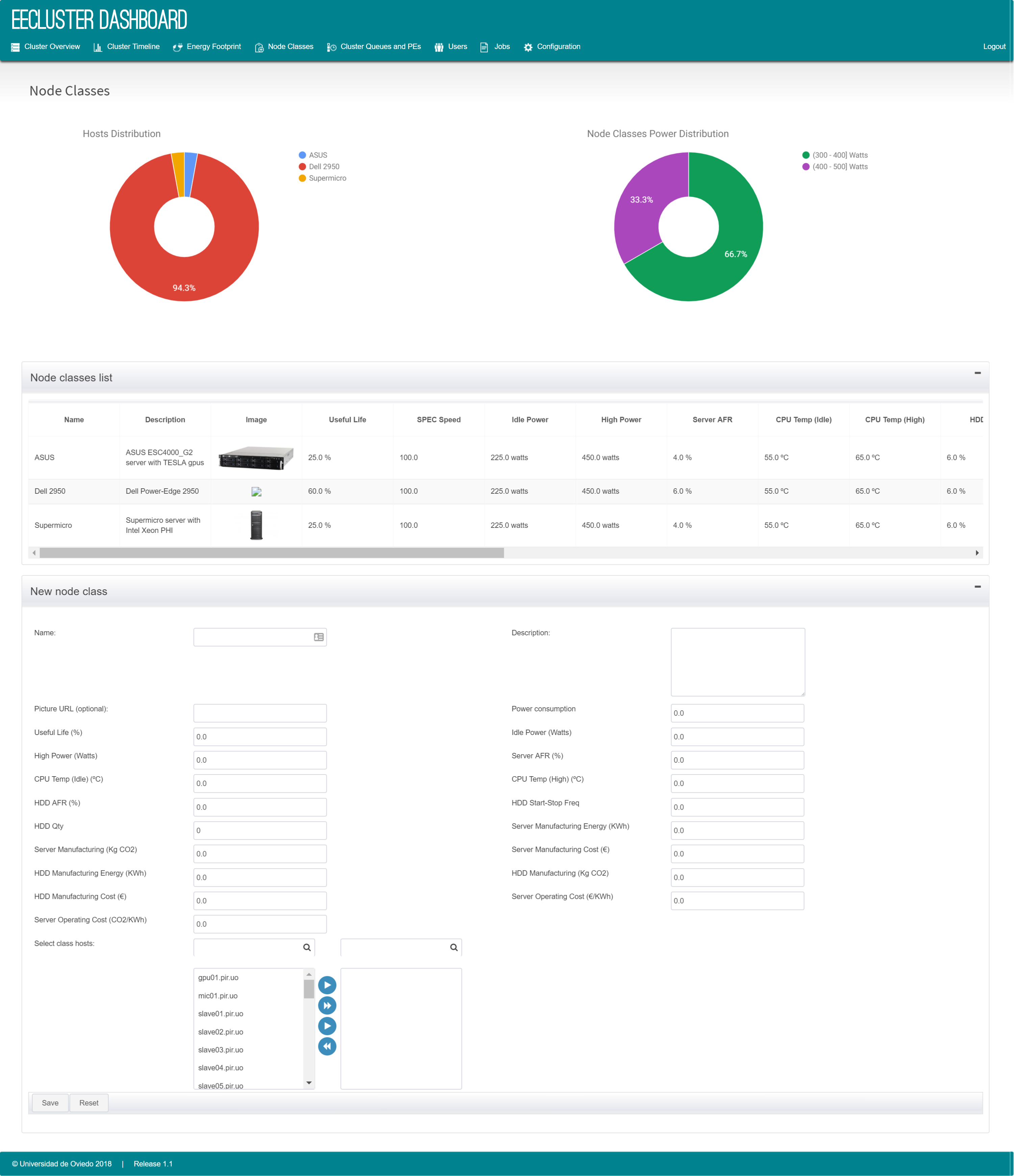
Node classes configuration page

Node classes page

Configure node classes (name, description, picture, FLOPS, power consumption) and assign nodes; power values are used to compute efficiency when IPMI data is not available.

Users and jobs pages

Users and jobs views provide tables and charts that summarize cluster usage and job activity.

Statistics and HGFS decision records

Statistics page

Statistics include HGFS decision records and charts that show how the workload evolves over time.

Downloads

Release tarballs are hosted locally for this site.

License: Modified BSD.

Installation

EECluster is distributed as a tarball. Unpack the release:

tar zxf eecluster-X.X.X.tgz

Install a MySQL server using your system package manager (for example, yum install mysql-community-server).

Install a Java EE application server (legacy documentation recommends GlassFish).

Run the configure script:

cd eecluster-X.X.X
chmod +x configure.sh
./configure

The script checks requirements (Java, RMS, MySQL, utilities), deploys the EEClusterd service, creates an init.d script, and prompts for configuration values.

Hybrid GSF Tuning

HGFS preferences are tuned against a workload scenario described in a properties file (for example tuning.properties, which can specify the queue, training and validation sets, and the MOEA algorithm).

Run the tuning script:

HGFS_tuning.sh tuning.properties

The output is a Pareto-efficient frontier (CSV) with non-dominated configurations and HGFS parameters. Administrators select a solution and enter the values in the dashboard to create a new configuration.

HGFS configuration form

HGFS configuration form

Form used to enter and enable the selected tuning parameters for a queue.

HGFS configurations table

HGFS configurations (table)

List of available HGFS plans with waiting-time thresholds and weights.